实时湖仓平台,就选实时未来
实时未来湖仓平台 「 Realfuture® 」 是基于 Apache StreamPark™ 构建的新一代 Streaming Lakehouse 平台, 支持本地与云上灵活部署,提供高可靠、易用的实时计算和 Streaming Lakehouse 解决方案,助力企业实现高效的实时数据处理与分析。

新一代企业级实时湖仓平台
强大的企业级能力帮您快速实现实时数据分析
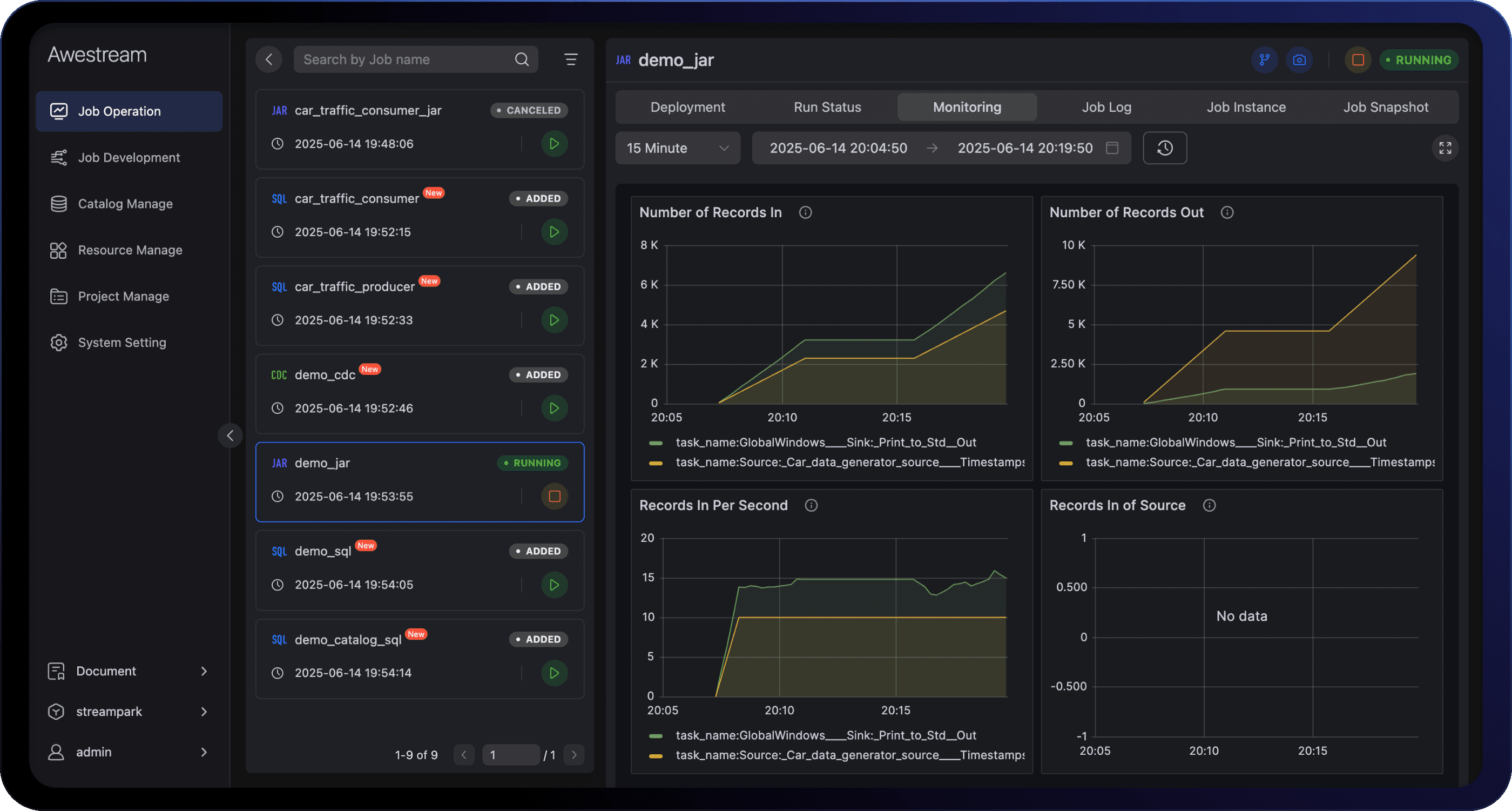
重新定义实时计算效率
实时计算如呼吸般简单自然,数倍提升效率
Preview
开发效率数倍提升
Preview
高可用 & 指标可观测
让实时计算,更非凡
Realfuture — 更好的实时计算产品,始于 Stream,超越非凡
生态丰富
支持主流生态技术栈具备广泛的兼容性
基于 Apache StreamPark 开源项目构建,具备良好的基础底座,全面兼容大数据生态技术栈,100% 兼容 Apache Flink,支持包括 Apache Hadoop 体系, Apache Flink、Apache Spark、ML/AI、数据湖等主流生态组件栈,具有广泛的兼容性。
多端适配
兼容多种环境满足不同场景下的使用需求
平台提供灵活的部署方案,支持本地私有化部署、Kubernetes 集群部署、公有云部署及 BYOC(Bring Your Own Cloud)等全场景部署方案,满足不同场景下部署使用需求,分钟级完成生产环境搭建,保障跨环境一致的极速体验与稳定性。
弹性伸缩
根据负载弹性扩缩容提高资源使用率
基于云原生架构,智能感知作业负载,支持多种扩缩容策略,可根据作业运行的负载需求灵活扩缩容,确保计算能力与业务需求精准匹配。通过弹性资源调度,显著提升资源利用率,降低硬件成本,助力企业轻装上阵,聚焦核心增长。
企业级
强大的企业级能力打造实时计算基础设施
深度整合上下游连接器与常用组件,通过内置 Catalog 实现 "一次建表,全局复用"。集成作业开发 IDE 支持实时调试,配合 Flink CDC 实现数据一键入湖。全链路可视化监控保障系统稳定性,以真正的企业级标准打造数据基础设施。
赢得用户的广泛信任
广受开发者信赖和用户好评的开源项目
在银行、金融、互联网、新能源和智能制造等行业广泛应用













